Well, folks, it’s 2023 and we have all made it through the brutal nightmare that was 2022 alive. Time to pick ourselves up, brush ourselves off, and look to the future.
In this article, we are going to look at some top 10 crypto picks for 2023, and which projects people are keeping an eye on for cryptocurrency investing this year.
Disclaimer: I hold many of these projects in my personal portfolio. This article is not intended as financial advice, these are simply some educational suggestions meant to provide a starting place for people to do their own research.
Cryptocurrency Investing in 2023: The Landscape
We are entering 2023 in a bear market, there is no way to sugarcoat it. 2022 was not kind to investors in nearly any asset class and crypto took a beating along with many other investible sectors.
Without going too far into global events and macroeconomics, the key reasons for the lacklustre year can be attributed to:
- Rising global inflation
- Rising interest rates
- Negative economic impact and slowing GDP growth resulting from pandemic lockdowns
- Global supply chain disruptions
- The energy crisis
- The conflict in Europe
- Rising tensions between China and Taiwan
- Civil unrest growing in Brazil, Argentina, Sri Lanka, Peru, South Africa, Venezuela, and other developed and developing nations.
Here’s a snapshot from Crypto.com Research showing how global inflation outpaced global GDP growth, always a recipe for poor asset performance.

Many economists and crypto analysts, myself included, aren’t expecting fireworks or new all-time highs in 2023 until the above-mentioned issues are resolved, but that doesn’t mean that there aren’t some interesting plays out there that many investors are starting to dollar-cost-average or lump-sum into.
We’ve all heard the saying that millionaires are made in bear markets. With many of our favourite crypto projects being down 70-95%, savvy price-conscious investors are looking at current prices as being “on sale” and figure they can get more coins for dollars before we reach the next bull run.
It doesn’t matter if you are looking at price, on-chain metrics, adoption, social sentiment, or using technical and fundamental analysis, nearly every metric that investors use is telling a similar story: Interest in crypto is low, therefore, the price is low.
Historically, these times have proven to be the best times to invest. As the old worn-out clichés go, “the time to buy is when there is blood in the streets,” “buy low, sell high,” "never let a good crisis go to waste,” “If I could go back in time, I would have invested in X,” etc. etc. the sayings go on. These are the times the above sayings are referring to.

We are certainly at a point in time where there is blood in the streets and prices are low, so many crypto investors are using this time to research and start putting their money to work.
Looking at some of the charts from Lookintobitcoin.com, we can see multiple historic metrics showing that we are either in, or near beneficial buy zones:

So, with everything covered so far, we know that this may be a good time to start looking at assets. So, what are some of the projects that have our attention?
Best Crypto Picks for 2023
I would like to preface the selection by explaining our criteria for the projects we have chosen. 2023 will likely not be the year to be aggressive and look for the super speculative small-cap high-risk plays that will turn $50 bucks into a million. That strategy is typically reserved for the beginning of a bull run, and until markets start to turn around, investors are normally focused on safer, more defensive crypto plays.
This list is all about defensive, well-established projects that will likely perform fairly well during turbulent market conditions. There is a high likelihood that many small-cap tokens and new projects will not survive until the next bull market, so many investors are looking to swap their riskier assets into projects like the ones on this list, or allocate new money into safer, blue-chip plays that have survivability and “staying power,” and that is what this list is all about.
So, without further ado, let’s look at the projects that are building and thriving and stand a good chance of holding their value better than most, ensuring that they will be well-primed and ready for new all-time highs in the next bull run.
Top Ten Crypto Picks for 2023
Bitcoin (BTC)
Number one on our list has to be Bitcoin. It is quite standard and common practice for most crypto investors to keep the largest allocation of their capital in Bitcoin and/or Ethereum at all times, bull or bear market.
The reason being is that Bitcoin is, by far, the largest crypto asset. It is the safest in terms of being censorship-resistant and non-centralized. Bitcoin is the most well-established and recognizable, has the lowest technological obsolescence risk, and with the largest market capitalization, it is the least prone to massive fluctuations. This means that Bitcoin often experiences the lowest downside fluctuation during bear markets, protecting capital, and is often the first to start seeing capital inflows when investor money returns to crypto.
Bitcoin is also the only crypto to be a household name. When people think about crypto, they think about Bitcoin. We can see that Bitcoin was the number 1 searched crypto in 2022 by a significant margin, showing its popularity.

Bitcoin is the digital asset that banks and institutions feel is safest and are diversifying into the most. In fact, the Bank of International Settlements recently announced that central banks can allocate a portion of their reserves to Bitcoin as early as 2025.

There are also entire countries and world governments now adopting Bitcoin and the United States SEC has recently recognized Bitcoin as a commodity, classifying it to similar assets like gold and oil. Bitcoin is the only digital asset that can boast this claim.
Bitcoin was the first, and remains, the cornerstone for the entire crypto industry. It was a true technological revolution and financial evolution, with many leading thinkers of our time declaring it as the most impactful invention of the past 30 years. This “digital gold” surely deserves a place in nearly everyone’s portfolio in my humble opinion. It's quite evident that Bitcoin isn't going away anytime soon.
Here is an interesting display showing how Bitcoin adoption is outpacing nearly every technological invention pitted against.

Looking at times throughout history when Bitcoin's price has dipped this far have shown to be ideal buying opportunities:

To learn more about Bitcoin, you may find the following articles helpful:
You can buy as little as $5 worth of Bitcoin on an exchange like Binance, find the link below:
Ethereum (ETH)
No self-respecting crypto enthusiast or anyone with an interest in technology should ignore Ethereum. While Bitcoin revolutionized the financial industry, creating the first truly sound and sovereign monetary system, Ethereum is revolutionizing the entire internet as we know it.
I feel like the following headline and quote date about as well as similar statements will about Ethereum today:

The entire discussion around Web3, decentralization, metaverses, and the next evolution of the internet where users own and control their own data, free of censorship and authoritarian control wouldn’t be possible without Ethereum.
Ethereum is far ahead of any competition in the layer one smart contract space. It was the first cryptocurrency to support smart contract functionality and encourage blockchain-friendly development.
Ethereum benefits from first mover advantage by a large timeframe spanning over 5 years of true value capture and supports the largest ecosystem in crypto. At the time of writing, Ethereum makes up about 60% of the entire value locked in crypto (excluding Bitcoin), with the next largest, Tron, coming in at a mere 10%

Available on pretty much every exchange with options to buy over the counter (OTC), Ethereum has become a favourite investment for both retail and institutions and is the #2 digital asset held in the largest quantities by institutional investors behind Bitcoin.
Thanks to the recent merge to Ethereum 2.0, Ethereum has become even more attractive to investors who are looking for eco-friendly and sustainable investments and has the attention of investors looking to earn attractive yields on their holdings. Because Ethereum has transitioned to Proof-of-Stake, users can stake their Ethereum and earn passive returns, similar to dividend-paying stocks in traditional investments.
Along with the merge, EIP 1559 has contributed to Ethereum becoming a potentially deflationary asset. Ethereum fans argue that thanks to these updates, Ethereum now has superior tokenomics to Bitcoin and a more sound monetary policy. Only time will tell if this plays out to be true.

Kathy Wood, legendary investor, CEO and CIO of investment firm Ark Invest summed it up beautifully when she said investing in layer one cryptocurrency networks like Ethereum is akin to investing in the internet itself in the early 2000s. Investing directly in internet infrastructure was not possible then, but thanks to blockchain technology, it is now.
Many people made money, while many more people lost money investing in internet companies in the early 2000s, but imagine having the ability to invest not in the companies, but in the underlying technology itself. That would have been the asymmetric bet of a lifetime.
You may find the following articles on Ethereum interesting if you want to know more:
The Flippening- Will Ethereum ever Become Bigger than Bitcoin?
DeFi
Okay, okay, I know… This one is a cop-out. But come on, from all the incredible DeFi applications out there, I couldn’t pick just one project, so I am including DeFi as a general category. It is up to you to figure out which ones will stand the test of time, I’ll let you know which ones have our attention.
For anyone who doesn’t know, DeFi stands for Decentralized Finance and it is one of the most revolutionary aspects of crypto. It was the first major use case for Ethereum, and one of the many reasons that Ethereum and crypto itself became so dominant.

Imagine a technology so powerful that it can replace banks, institutions, financial regulators, and investment firms around the world. A financial application technology stack that once launched, does not need to be controlled by anyone, meaning no greedy and corrupt middlemen can manipulate it. A fair system where no high fees are taken from the consumer to pad the bank accounts of the elite. A system where no corporations can make billions by exploiting customers, as is the case with the legacy financial system in place today.
I think this 2017 survey from the Cato institute highlights that I am not alone in my distrust of the financial sector, and this was long before the current financial crisis, meaning these figures are likely substantially lower today.

An even more telling survey from The Street shows that only 14% of respondents aged 18-29 say they have any faith in the financial sector.
Can you blame society for the mistrust? Take a look at these next images and try keeping the blood pressure at acceptably low levels:

And we are supposed to trust these companies with our financial livelihoods? As the quote in green below states, it's only because these banks have become so large and powerful that they can get away with decades of shady and criminal dealings. It’s truly sickening the lack of justice, morality, and integrity that finances our world.

And this is barely scratching the surface, we haven’t even gotten into full-blown scams like Madoff, gross instances of negligence like the Lehman Brothers, Enron, and FTX, or the irresponsible fiscal policies that resulted in the economic crash of 2008, and now the post-lockdown economic woes. All this gave rise to a desperately needed alternative.
Welcome to a truly trustless, permissionless, peer-to-peer completely democratic financial system that supports true financial freedom and fairness, one that can restore the faith that has been lost in the financial industry.
Welcome to DeFi.
Every one of the issues highlighted above can be solved with DeFi. Perhaps not now, but someday, and that is the key reason this sector has been experiencing astronomical growth.
Rant aside, the key takeaway here is that DeFi has experienced exponential growth since its inception. The “DeFi summer” of 2017 sparked a movement that cannot be undone, and by 2021, the adoption of decentralized protocols that started off as a stream flowed into a river, and as awareness and adoption continue to grow, it is only a matter of time until the river becomes a flood as capital flows out of traditional finance and into its decentralized superior.
Here you can see the rapid flow of capital into Decentralized Financial protocols:

And taking a look at Google search trends for “DeFi”, we can see a clear upward trajectory over the past five years as crypto adoption grows and more people seek to understand it.

Here is an image showing just how much capital is tied up in some of the largest protocols, keeping in mind that this is even after a year-long bear market:

Value locked in DeFi went from $2 billion to $15 billion in 2020 and totalled $100 billion in 2021. Decentralized Finance is only possible thanks to what are known as Smart Contracts that run on blockchain networks such as Ethereum. You can learn more in our article: What are Smart Contracts?
And now, as promised, some of the picks that I am keeping an eye on in this space. Keeping in mind that I am still being conservative at this time until markets turn around, some DeFi projects that have withstood the test of time are the likes of Uniswap, Aave, Compound Finance, MakerDAO, and Curve, all primarily on the Ethereum network.
Outside of the Ethereum ecosystem, Trader Joe on the Avalanche network is looking attractive at these levels as are MinSwap, SundaeSwap, and MELD on the Cardano network.
Preserving the “buying low” narrative, we see a steep drop in Total Value Locked on the top Ethereum DeFi protocols, which has a direct correlation with price. If DeFi sees the same rate of growth and adoption in the next bull market, price and value locked will exceed the 2021 highs.

DeFi tokens remain an attractive investment during bear markets, as It’s not just the potential for capital appreciation of tokens that attracts users. I would be remiss if I didn’t mention the other benefits and use cases, basically, the whole point of DeFi in the first place. DeFi has the ability to facilitate lending and borrowing without the need for banks and provides ample opportunities to earn passive income thanks to processes like lending, yield farming, Liquidity Provisioning, Staking, etc. all of which can provide crypto users with income in both bull and bear markets.
I can’t go into the plethora of benefits that DeFi provides in this article, but fortunately, Guy has put together a video where he provides an overview of what this industry has to offer:
Binance Coin (BNB)
If you are someone who is kicking yourself for not investing in Google or Amazon, Binance Coin may be your chance for a “do-over” to get into an industry leader with little competition.
Since the collapse of FTX, Binance holds a huge monopoly in the crypto industry, enjoying over 71% of all exchange volume and running virtually unopposed as their largest competitor is no longer in the race.

Binance is the largest exchange in the world, the place where the vast majority of crypto trading and centralized crypto activity takes place. The exchange has its native BNB Coin, the platform’s utility cryptocurrency, which is what we will be focusing on here. As Binance is not a publicly traded company, they do not have shares, but they do have BNB, whose price is directly influenced by the strength, health, and profitability of the Binance exchange and its massive ecosystem.

Binance’s BNB Coin is currently the third largest crypto in the world excluding stablecoins, behind Bitcoin and Ethereum. The prominence of the BNB token is the result of a few factors. Binance is far more than just a cryptocurrency exchange, it has also launched the Binance Chain, an Ethereum competitor that has a thriving DApp ecosystem that is reliant on the BNB token to pay for transaction costs.
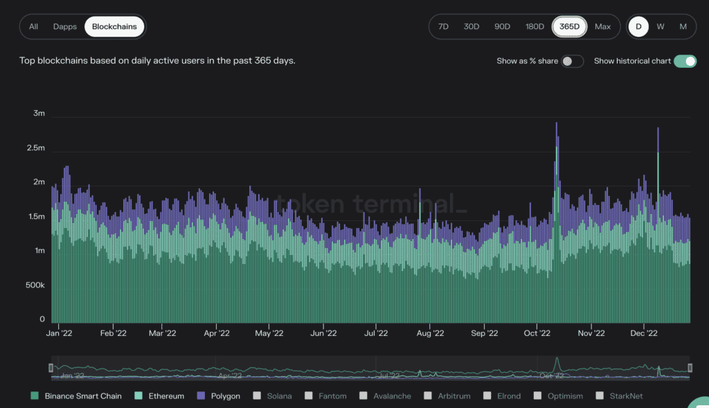
The Binance chain is enormous, just take a look at the following graph showing that over the past 365 days, the Binance Chain has had more active users than either Ethereum or Polygon.

Between the exchange itself and the Binance Chain, there is a massive demand for the BNB Coin in either a bull or bear market. After Ethereum, Bitcoin, and stablecoins, BNB has the third highest number of use cases and demand, ensuring price remains more resilient than most crypto projects. This has been clearly reflected by the fact that BNB is only down around 60% from its 2021 ATH compared to the 90+ percent experienced by most of the Altcoin sector.
Here is a look at some of the uses for BNB, all of which drive demand:
- Reduced trading fees on the Binance exchange
- Pay for trading fees on Binance DEX
- Pay for transaction fees on the BNB Beacon Chain
- Pay for transaction fees on the BNB Smart Chain
- Pay for goods and services for both online and in-store purchases
- Book hotels, flights, and more at Travala
- Community utility token on the BNB Chain ecosystem
- Participate in token sales hosted on the Binance Launchpad
- Provide liquidity on Binance Liquid Swap.
There is also BNB burning that helps bullish supply and demand drivers. Every quarter, Binance uses 20% of its profits to buy back and burn Binance Coins, which destroys them and removes them from the supply. We all know what happens to price when demand goes up and supply goes down.
So, why am I bullish on BNB Coin?
- It fuels the #1 largest exchange in the world
- It powers the second-biggest Dapp ecosystem in the world
- The Binance Chain has had the most active users over the past year, users who all need the BNB Coin
- A percentage of the supply is destroyed quarterly
- Has a long and growing list of demand drivers
Sounds like a recipe for success to me, though I wouldn't be doing you any good if I didn’t highlight a few things that are important to note. The Binance Coin is extremely centralized, which goes against the ethos of many cryptocurrency enthusiasts. Users who believe in self-sovereignty, decentralization, and a trustless network may want to avoid this coin. Though there is nothing wrong with believing in the altruistic properties of Bitcoin and feeling it can make the world a better place, while also holding and speculating on BNB as an investment, despite what many Bitcoin maximalists may argue.
BNB is very different from decentralized coins like Bitcoin. There are different levels and layers of decentralization risks which I cannot go into here, but I explore this topic in more detail in my article on How to build a cryptocurrency portfolio.
You can also learn more about the most decentralized projects and all the different types of decentralization in Guy’s video below:
https://www.youtube.com/watch?v=9ybYhv_VFaE
Another warning is that the BNB Coin has a good chance of being declared a security by the SEC as it passes the criteria of the Howey Test, and unlike Bitcoin that has nobody that can control it, censor it, or shut it down, BNB Coin faces third-party risk as its fate is tied to the fate of the Binance company.
You can learn more about Binance and the BNB Coin in our Binance Deep-Dive Review.
Polygon (MATIC)
Just as Batman needs Robin, Ethereum wouldn’t be what it is today without the Polygon network. Polygon is Ethereum’s primary scaling solution, also known as a “Layer two” or “sidechain.”
It was launched to help connect and grow Ethereum-compatible projects and blockchains and aimed to overcome Ethereum’s primary weakness, its lack of scalability.
During times of peak demand, the Ethereum network can see slower than usual transactions and network fees costing hundreds of dollars per single transaction, rendering the network nearly unusable by the average person. This is where Polygon came to the rescue, providing a technology stack that allows users to enjoy low-fee, nearly instantaneous transactions, processing up to 7,000 TPS, while still benefitting from the security of the Ethereum network.

And it isn’t just us here at the Coin Bureau that are impressed by how Polygon has benefitted the Ethereum ecosystem, but Matic has garnered the attention of some major players and formed some heavy-hitting partnerships.
It can be argued that Polygon is leading the way towards mainstream crypto adoption, announcing the following partnerships in recent months:
- Starbucks- Powering their loyalty rewards program
- Mastercard- Artist Accelerator Program
- Mercedes- Providing data support
- Facebook (Meta)- NFT support
- Instagram- NFT support
- Adobe- Artists can showcase digital art on Behance
- Twitter- Powering creator payments
- Stripe- Facilitating payments
- Draftkings- NFT support
- Reddit- NFT marketplace
- Adidas- NFT support
- Disney- NFT marketplace, AI, AR, virtual and metaverse development
- National Football League- NFT support
And this isn’t even a complete list, I just got tired of typing. With all of these massive partnerships, Polygon isn’t likely to be going away anytime soon. Another thing that gives them staying power is that they are not pigeonholed to a single niche. You will see from the list above that their partnerships range from powering NFTs to payments and Metaverse development. If one of those sectors is disrupted, Matic’s multi-utility use makes it that much more robust in the eyes of investors.
Furthermore, Polygon has a large, well-funded, and active development team, and high levels of active users, often around the same levels as Ethereum itself.

Those who are concerned about the environment will also be happy to learn that Matic network is carbon neutral.
Now I will highlight some issues that some investors have with the project. There are concerns over Polygon’s centralized nature, being considerably more centralized than many other networks. Cyber Capital founder Justin Bons claims that it would only take 5 people to compromise Polygon’s security, and 4 of the people are Polygon founders themselves.

This concern stems from the understanding that the Polygon admin key is controlled by 5 of 8 multi-sig contracts, with the Polygon founders holding 4 of the keys. The concerns don’t end there. The top 100 Matic addresses hold over 90% of the MATIC supply, which could lead to massive sell pressure and is a clear centralization of supply.

The final concern comes from the simple fact that there is a company behind Polygon. India-based software company Polygon Technology is primarily responsible for building and maintaining the network. This means that MATIC holders are open to third-party risk should the company mismanage itself and collapse, or become the target of regulations and laws.
Despite these concerns, Polygon still makes the list as the company has proven to be incredibly innovative, competent, trustworthy, and reliable, and with the massive partnerships and utility that is only growing, I can’t think of many projects with as bright of a future as Polygon.
Stablecoins
I know, it's a bit of a boring one, but hear me out. 2023 is likely to be a long, boring, accumulation year and investors are going to need some dry-powder to dollar-cost average or lump sum into their favourite token projects, meaning that stablecoins are likely to remain highly dominant throughout much of the year.
We already see this trend very clearly with stablecoin dominance and market cap hitting a 5-year high as investors rush out of risky assets and into the safety of United States Dollar-backed stablecoins like USDC, USDT, Binance USD, and others.

As for which stablecoins, you can’t ignore USD-backed stablecoins as the US Dollar has shown incredible strength and resiliency post-pandemic, and US stablecoins have a considerably larger market cap than any other fiat-backed tokens, with far broader platform support.
USDC is arguably the most trustworthy stablecoin as Circle, the company that issues it, is audited and tokens are backed 1:1 with US assets. Binance’s BUSD is also audited and considered trustworthy, along with any other stablecoins issued by Paxos.
The stablecoins that raise red flags for some crypto users are the likes of Tether (USDT), due to its turbulent history and lack of transparency, and any algorithmic stablecoins until our wounds are healed from the Terra collapse and they can prove themselves over time.
Here is a look at which stablecoins hold the highest levels of market dominance as of January 2023 to give you a lay of the landscape and show you where crypto holders are placing their trust:

The key risk worth mentioning for stablecoins is it is uncertain how future regulations will impact the stablecoin market. You can learn more about Stablecoins in our Ultimate Stablecoins Guide.
Chainlink (LINK)
Chainlink makes the list as they have a similar dominance benefit like Bitcoin and BNB, and an impressive network and usability effect like Polygon.
Chainlink is what is known as an Oracle, connecting real-world information and data to the blockchain. It is a network of nodes that essentially bridges on- and off-chain sources of information. In the modern world we live in, data is everything, and Chainlink is the freeway that supplies crucial information to blockchain projects that could not run without it.

When we look at utility and partnerships, nobody has come close to seeing the levels experienced by Chainlink. Chainlink has partnered with over 1600 companies both in crypto and traditional industries, onboarding an average of 1.4 partners per day in 2022.
For use cases, Chainlink provides services for blockchain projects in every niche of crypto, meaning that no matter what happens, some project providing some use case in some sector somewhere is going to need to rely on a data oracle such as Chainlink.
While I obviously cannot list all 1600+ partnerships here, some of the key companies that utilize Chainlink are:
- Amazon
- Oracle
- Binance
- Swift
- T Systems
When we look at dominance, Chainlink has the market firmly in its grasp with no other oracle project coming close to the size and scope of what Chainlink provides. Chainlink also had first mover advantage by over 3 years before we really saw any other similar projects sprout up in any significant capacity. The lack of competition, first-mover advantage, survivability and utility make Chainlink a great defensive play.
Looking at network effect and utility, Chainlink provides services for DEXs and DApps on the following networks:
- Ethereum
- Polygon
- BNB
- Avalanche
- Solana
- Fantom
- Arbitrum and Optimism
- Harmony
- Cardano
- Polkadot
- Tezos
- Bitcoin
So basically, Chainlink works with every major blockchain network. Regardless of what networks survive in the long run, they will likely be taking Chainlink along for the ride.
The two concerns about Chainlink come from the concentration of LINK holders and centralization. The top 125 wallet addresses hold approx. 80% of the total link supply, with the Link team holding about 25% of tokens, meaning they could manipulate price and cause considerable sell pressure.
As for centralization, while Chainlink as a network is decentralized, the fact that it is being controlled by a company opens investors up to third-party risk.
Though these concerns are fairly small in my opinion and are not enough to scare away Chainlink investors. Another feature that cannot be overstated is that Chainlink introduced staking in 2022, adding yet another utility to its belt. The snapshot below shows all the “up and to the right” type growth metrics that investors dream of:

You can learn more about Oracles and Chainlink in our articles below:
PAXOS Gold (PAXG)
Here we have another great defensive play. Just as gold has been used for centuries in its physical form as an inflation hedge, store of value, and currency, the asset has made its entrance into blockchain with gold-backed stablecoins.

During these turbulent and uncertain times of high market volatility, it is important to hedge investments and diversify one’s portfolio into risk-off assets. Gold has always played an important role here. Taking a look at the price chart, we see PAXG has held up considerably well during 2022 when compared to risk-on assets like cryptocurrency.

There are multiple gold-backed stablecoins available but Paxos is the one I am putting on your radar as they are a reputable and audited company, insuring that for each PAXG coin minted, one fine troy ounce of a 400 oz London Good Delivery gold bar is stored in Brink’s vaults and held in custody by the Paxos Trust Company.
PAXG is also the largest gold-backed stablecoin by market cap and is available on most major exchanges.
Cosmos (ATOM)
Most of us in the crypto industry are of the opinion that the future of blockchain technology will be multi-chain and interoperable, meaning that applications built on networks like Cardano, Ethereum, Avalanche, etc. will all exist and be able to communicate and interact with one another.
Could you imagine a world where Mac computers could only send emails to other Macs, and users running Windows could only communicate with other Windows users? Or even worse, imagine if Dell computers could only message Dell, Lenovo to Lenovo, etc.
We can’t imagine that either and think the concept sounds a bit unfathomable. Sorry, Ethereum maxis.
It is with that reasoning that many of us believe blockchains will be interoperable, and that is exactly the use case that projects like Cosmos and Polkadot are trying to fulfil. Cosmos refers to itself as “the internet of blockchains.”

Some of the current networks building on/with and connected to the Cosmos framework are:
- Binance Chain (BNB)
- Terra
- Crypto.com Coin (CRO)
- Juno
- Polygon
- Ren protocol
- THORchain
Additionally, there are currently over 300 projects building with the Cosmos Software Developer Kit (SDK) as of 2023.
Cosmos is also able to bridge to Ethereum and Bitcoin and focuses on overcoming 3 major hurdles in blockchain:
- Sovereignty- When blockchains encourage all economic activity to take place on a single chain, they run the risk of centralization in governance, ongoing costs for smart contract developers who build on these chains, and the high fees that come with congested chains. Cosmos SDK is free for developers and promotes the building of sovereign blockchain apps.
- Scalability- This has been a major issue plaguing all blockchain networks. With Cosmos, developers can continuously improve and build upon throughput via horizontal scalability. Developers can duplicate blockchains to relieve congestion, split the apps on blockchains into multiple application-specific blockchains, and facilitate interchain token transfers.
- Sustainability- Because Cosmos uses a Proof-of-Stake consensus mechanism, it is quite eco-friendly and sustainable.
According to Token Terminal, Cosmos has the second most developer activity behind Ethereum, tied with Cardano. This shows that despite the bear market, Cosmos is a thriving ecosystem with plenty of innovation happening.

To sum up, the reason Cosmos makes my list as a good defensive play, is again, thanks to its massive ecosystem, network effect, and survivability as multiple networks depend on it. Cosmos is also one of the best tokens for earning passive income by staking, so investors look to benefit from capital appreciation and staking income.
Cosmos is an incredibly complex and massive project, we barely touched on its full utility here. You can learn more about it in our Cosmos Deep Dive article.
You can also hear why Cosmos is one of Guy’s top picks in his interview with Altcoin Daily.
The biggest risk for ATOM investors is that there is a known lack of demand drivers for the token itself, something the developer team is aware of and is working on. Because networks build on top of Cosmos, fees on these networks do not need to be paid in ATOM, and the actual Cosmos network itself sees little user activity. Cosmos also underwent an ICO in 2017, so it could find itself in regulator’s crosshairs.
Another risk worth mentioning is competition. While there are not a high number of competitors in this niche, there is one primary contesting competitor, which is Polkadot. Polkadot is a well-funded and highly acknowledged blockchain that is also working on interoperability. Time will tell if the two will exist side by side like Coke and Pepsi, or if one will do to the other what Netflix did to Blockbuster.
Cardano (ADA)
Last but not least, we have Cardano as a good defensive play. Despite most altcoins crashing in price by 90+ percent, Cardano has held up surprisingly well and has even experienced a price increase of around 20% in the first week of 2023 as whales continue to accumulate ADA.

This is no surprise to anyone who has been following Cardano closely. Cardano easily has one of the largest and most active communities in crypto, and its founder Charles Hoskinson, who also co-founded Ethereum alongside Vitalik Buterin and Polkadot founder Gavin Wood, continues to be a veritable beacon of light and hope in the space.
Hoskinson has been known to meet publicly with US regulators and congress, discussing the future of blockchain and lending his knowledge and experience to key decision-makers.
Though it is not reflected in the price, 2022 was a massive year for Cardano. Search trends for Cardano have skyrocketed in 2021, and to my surprise, Cardano led the entire industry in terms of total developer activity in 2022.

Cardano already enjoys a thriving ecosystem of over 1,000 DApps and over 4 million active addresses according to Messari. Despite the dull year from a price standpoint, smart contracts on Cardano surged an impressive 359% to a figure of 3,334, showing just how active development activity is.

As the adage goes, keen investors look for who is building in the bear market as the amount of growth and progress possible in a bear market can help highlight the projects that are constructing a solid platform in which to launch from come the next bull market.
This tremendous rate of growth has been achieved before Cardano has even seen its final form. There are still plenty of exciting milestones set to launch in the near future that will see the network become massively scalable with high throughput, lightning-fast transactions, low fees, and even privacy projects such as Midnight being announced.
Cardano speaks to many who like to invest for the good of humanity as it is not only a carbon-friendly blockchain, but many of the members behind it are on a noble mission to make the world a better place. One such example of this is the remarkable impact the Cardano Foundation, Emurgo, and founding company IOG have had in Africa, where the project is highly active.

Another factor I find fascinating about Cardano is its partnerships with academic faculties, Ivy League universities, and governmental and global organizations such as:
- the University of Zurich
- Stanford University
- Edinburgh University
- Carnegie Mellon
- Ethiopian government
- Ethiopian Ministry of education
- Agence française de développement (AFD)
- European Bank for Reconstruction and Development
- Foreign, Commonwealth & Development office
- Federal Ministry for Economic Affairs and Energy
- Federal Ministry for the Environment, Nature Conservation, Building and Nuclear Safety
- Japan Bank for International Cooperation
- International Finance Corporation
- Ministry of Foreign Affairs of the Netherlands
- Norwegian Ministry of Foreign Affairs
- United Nations Environment Programme
It’s also notable to mention that tech giant Samsung has chosen Cardano as its blockchain of choice as we roll into a new era of blockchain-infused technology, and they even ran a tree reforestation campaign together.
Cardano is one of the most successful blockchains in terms of development upgrades, with the potential of overcoming the blockchain trilemma directly from within the core protocol architecture, something that has not yet been achieved by any crypto project on a mass scale. It’s too early to tell if Cardano has, in fact, cracked this cryptographic conundrum, but blockchains such as Cardano and Algorand appear to be making the greatest strides in that respect.
The Cardano Foundation and IOG have also proven time and time again to be a highly competent development team as their rollouts and upgrades happen in a timely fashion, unlike the Ethereum upgrade which has been pushed back and delayed for over 4 years and Solana, which routinely goes down as it was launched before it was suitable for use. We have seen very few issues like this with Cardano.

Now to get into some concerns about Cardano. This may be a benefit or risk depending on your frame of mind, but Cardano suffers from poor community sentiment outside of Cardano fans. This is something Hoskinson frequently discusses and defends. Cardano has very little VC funding and backing, and we see Cardano often get the cold shoulder as prominent papers and reports seem to ignore Cardano’s existence, as we saw with Coinbase not even mentioning Cardano in their 2023 crypto outlook report.
Surely, you cannot release an article on the state of crypto in 2023 without even mentioning a cryptocurrency in the top five for market cap. Hoskinson argues that much of this negative press is the result of Cardano being academically based and not having the “ponzinomics” pump and dump hype as other blockchains, and without much VC funding, Cardano doesn’t have the same level of Lambo moon boys and high-profile marketing campaigns as other projects.
Regardless of the reason for the negative sentiment, despite Cardano’s massive community, ADA doesn’t normally “pump” in price like many projects, it plays more of the tortoise role in the famed race between the tortoise and the hare. Investors looking to make a quick buck may want to find other projects, though Cardano may be better suited for investors with a longer-term mindset.
The other concern that some may have about Cardano is its bold ambition to become the blockchain for government infrastructure. Hoskinson has already made it clear that Cardano will abide by global regulations and compliance, which puts some libertarians and anarchists off. I argue that I would rather see governments adopt a network like Cardano instead of creating their own dystopian blockchain nightmare, but this comes down to personal beliefs.
You can learn more about this advanced, third-generation blockchain in our in-depth Cardano review, and find out about the Top DApps building on Cardano.
Bonus Sectors to Keep an Eye On
As you have made it this far, I wanted to provide you with a little more alpha for those true degens out there that want to take early risks.
Without mentioning any specific projects, as we are in the incredibly early days of these trends and chances are that over 95% of projects building here today will likely not be around tomorrow, after months of research, collaboration, and consultation with other blockchain thought leaders, analysts, and proponent members in the space, the following industries are believed to have the most potential for moon rockets in the next bull run.
Metaverse + GameFi projects
Decentralized file storage projects
Web3 infrastructure projects
Decentralized web hosting projects
Decentralized Social Media platforms
Decentralized digital IDs
Scaling Solutions
Crypto Investing in 2023: Closing Remarks
There you have it folks, some solid defensive plays and what I consider to be the lowest-risk crypto projects. As always, nothing in this article should be considered financial advice, nor even recommendations. This article is simply intended to help you observe the crypto industry through the mind of a team who has been around the blockchain a time or two, and the sort of mental framework some investors apply when constructing a portfolio to match current market conditions and trends.
I hope that you found this article useful, and that we gave you a good starting point to do some of your own research to help you out on your crypto journey.
Until next time cryptonauts, safe hodling.
Disclaimer: These are the writer’s opinions and should not be considered investment advice. Readers should do their own research.


